Progressively enhance your Progressive Web App

Building for modern browsers and progressively enhancing like it's 2003

Published: June 29, 2020

Back in March 2003, Nick Finck and Steve Champeon stunned the web design world with the concept of progressive enhancement, a strategy for web design that emphasizes loading core web page content first, and that then progressively adds more nuanced and technically rigorous layers of presentation and features on top of the content. While in 2003, progressive enhancement was about using—at the time—modern CSS features, unobtrusive JavaScript, and even just Scalable Vector Graphics. Progressive enhancement in 2020 and beyond is about using modern browser capabilities.

Inclusive web design for the future with progressive enhancement. Title slide from Finck and Champeon's original presentation.

Modern JavaScript

Speaking of JavaScript, the browser support situation for the latest core ES 2015 JavaScript features is great. The new standard includes promises, modules, classes, template literals, arrow functions, let and const, default parameters, generators, the destructuring assignment, rest and spread, Map/Set, WeakMap/WeakSet, and many more. All are supported.

The CanIUse support table for ES6 features showing support across all major browsers.
The ECMAScript 2015 (ES6) browser support table. (Source)

Async functions, an ES 2017 feature and one of my personal favorites, can be used in all major browsers. The async and await keywords enable asynchronous, promise-based behavior to be written in a cleaner style, avoiding the need to explicitly configure promise chains.

The CanIUse support table for async functions showing support across all major browsers.
The Async functions browser support table. (Source)

And even super recent ES 2020 language additions like optional chaining and nullish coalescing have reached support really quickly. When it comes to core JavaScript features, it can't get much better than it is.

For example:

const adventurer = {
  name: 'Alice',
  cat: {
    name: 'Dinah',
  },
};
console.log(adventurer.dog?.name);
// Expected output: undefined
console.log(0 ?? 42);
// Expected output: 0
The iconic Windows XP green grass background image.
The grass is green when it comes to core JavaScript features. (Microsoft product screenshot, used with permission.)

The sample app: Fugu Greetings

For this document, I work with a PWA, called Fugu Greetings (GitHub). The name of this app is a tip of the hat to Project Fugu 🐡, an effort to give the web all the powers of Android, iOS, and desktop applications. You can read more about the project on its landing page.

Fugu Greetings is a drawing app that lets you create virtual greeting cards, and send them to your loved ones. It exemplifies PWA's core concepts. It's reliable and fully offline enabled, so even if you don't have a network, you can still use it. It's also Installable to a device's home screen and integrates seamlessly with the operating system as a stand-alone application.

Fugu Greetings PWA with a drawing that resembles the PWA community logo.
The Fugu Greetings sample app.

Progressive enhancement

With this out of the way, it's time to talk about progressive enhancement. The MDN Web Docs Glossary defines the concept as follows:

Progressive enhancement is a design philosophy that provides a baseline of essential content and functionality to as many users as possible, while delivering the best possible experience only to users of the most modern browsers that can run all the required code.

Feature detection is generally used to determine whether browsers can handle more modern functionality, while polyfills are often used to add missing features with JavaScript.

[…]

Progressive enhancement is a useful technique that allows web developers to focus on developing the best possible websites while making those websites work on multiple unknown user agents. Graceful degradation is related, but is not the same thing and is often seen as going in the opposite direction to progressive enhancement. In reality, both approaches are valid and can often complement one another.

MDN contributors

Starting each greeting card from scratch can be really cumbersome. So why not have a feature that allows users to import an image, and start from there? With a traditional approach, you'd have used an <input type=file> element to make this happen. First, you'd create the element, set its type to 'file' and add MIME types to the accept property, and then programmatically "click" it and listen for changes. When you select an image, it's imported straight onto the canvas.

const importImage = async () => {
  return new Promise((resolve) => {
    const input = document.createElement('input');
    input.type = 'file';
    input.accept = 'image/*';
    input.addEventListener('change', () => {
      resolve(input.files[0]);
    });
    input.click();
  });
};

When there's an import feature, there probably should be an export feature so users can save their greeting cards locally. The traditional way of saving files is to create an anchor link with a download attribute and with a blob URL as its href. You'd also programmatically "click" it to trigger the download, and, to prevent memory leaks, hopefully not forget to revoke the blob object URL.

const exportImage = async (blob) => {
  const a = document.createElement('a');
  a.download = 'fugu-greeting.png';
  a.href = URL.createObjectURL(blob);
  a.addEventListener('click', (e) => {
    setTimeout(() => URL.revokeObjectURL(a.href), 30 * 1000);
  });
  a.click();
};

But wait a minute. Mentally, you haven't "downloaded" a greeting card, you have "saved" it. Rather than showing you a "save" dialog that lets you choose where to put the file, the browser has directly downloaded the greeting card without user interaction and has put it straight into your Downloads folder. This isn't great.

What if there were a better way? What if you could just open a local file, edit it, and then save the modifications, either to a new file, or back to the original file that you had initially opened? Turns out there is. The File System Access API lets you open and create files and directories, as well as modify and save them .

So how do I feature-detect an API? The File System Access API exposes a new method window.chooseFileSystemEntries(). Consequently, I need to conditionally load different import and export modules depending on whether this method is available.

const loadImportAndExport = () => {
  if ('chooseFileSystemEntries' in window) {
    Promise.all([
      import('./import_image.mjs'),
      import('./export_image.mjs'),
    ]);
  } else {
    Promise.all([
      import('./import_image_legacy.mjs'),
      import('./export_image_legacy.mjs'),
    ]);
  }
};

But before I dive into the File System Access API details, let me just quickly highlight the progressive enhancement pattern here. On browsers that don't support the File System Access API, I load the legacy scripts.

Safari Web Inspector showing the legacy files getting loaded.
Firefox Developer Tools showing the legacy files getting loaded.

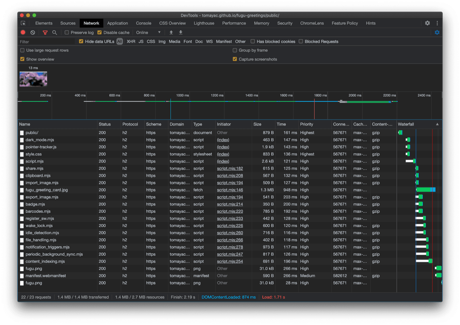
However, on Chrome, a browser that supports the API, only the new scripts are loaded. This is made elegantly possible thanks to dynamic import(), which all modern browsers support. As I said earlier, the grass is pretty green these days.

Chrome DevTools showing the modern files getting loaded.
Chrome DevTools network tab.

The File System Access API

So now that I have addressed this, it's time to look at the actual implementation based on the File System Access API. For importing an image, I call window.chooseFileSystemEntries() and pass it an accepts property where I say I want image files. Both file extensions as well as MIME types are supported. This results in a file handle, from which I can get the actual file by calling getFile().

const importImage = async () => {
  try {
    const handle = await window.chooseFileSystemEntries({
      accepts: [
        {
          description: 'Image files',
          mimeTypes: ['image/*'],
          extensions: ['jpg', 'jpeg', 'png', 'webp', 'svg'],
        },
      ],
    });
    return handle.getFile();
  } catch (err) {
    console.error(err.name, err.message);
  }
};

Exporting an image is almost the same, but this time I need to pass a type parameter of 'save-file' to the chooseFileSystemEntries() method. From this I get a file save dialog. With file open, this wasn't necessary since 'open-file' is the default. I set the accepts parameter similarly to before, but this time limited to just PNG images. Again I get back a file handle, but rather than getting the file, this time I create a writable stream by calling createWritable(). Next, I write the blob, which is my greeting card image, to the file. Finally, I close the writable stream.

Everything can always fail: The disk could be out of space, there could be a write or read error, or maybe simply the user cancels the file dialog. This is why I always wrap the calls in a try...catch statement.

const exportImage = async (blob) => {
  try {
    const handle = await window.chooseFileSystemEntries({
      type: 'save-file',
      accepts: [
        {
          description: 'Image file',
          extensions: ['png'],
          mimeTypes: ['image/png'],
        },
      ],
    });
    const writable = await handle.createWritable();
    await writable.write(blob);
    await writable.close();
  } catch (err) {
    console.error(err.name, err.message);
  }
};

Using progressive enhancement with the File System Access API, I can open a file as before. The imported file is drawn right onto the canvas. I can make my edits and finally save them with a real save dialog, where I can choose the name and storage location of the file. Now the file is ready to be preserved for eternity.

Fugu Greetings app with a file open dialog.
The file open dialog.
Fugu Greetings app now with an imported image.
The imported image.
Fugu Greetings app with the modified image.
Saving the modified image to a new file.

The Web Share and Web Share Target APIs

attempt-right

Apart from storing for eternity, maybe I actually want to share my greeting card. This is something that the Web Share API and Web Share Target API allow me to do. Mobile, and more recently desktop operating systems have gained built-in sharing mechanisms.

For example, desktop Safari's share sheet on macOS is triggered when a user clicks Share Article on my blog. You could share a link to the article with a friend using the macOS Messages app.

To make this happen, I call navigator.share() and pass it an optional title, text, and url in an object. But what if I want to attach an image? Level 1 of the Web Share API doesn't support this yet. The good news is that Web Share Level 2 has added file sharing capabilities.

try {
  await navigator.share({
    title: 'Check out this article:',
    text: `"${document.title}" by @tomayac:`,
    url: document.querySelector('link[rel=canonical]').href,
  });
} catch (err) {
  console.warn(err.name, err.message);
}

Let me show you how to make this work with the Fugu Greeting card application. First, I need to prepare a data object with a files array consisting of one blob, and then a title and a text. Next, as a best practice, I use the new navigator.canShare() method which does what its name suggests: It tells me if the data object I'm trying to share can technically be shared by the browser. If navigator.canShare() tells me the data can be shared, I'm ready to call navigator.share() as before. Because everything can fail, I'm again using a try...catch block.

const share = async (title, text, blob) => {
  const data = {
    files: [
      new File([blob], 'fugu-greeting.png', {
        type: blob.type,
      }),
    ],
    title: title,
    text: text,
  };
  try {
    if (!(navigator.canShare(data))) {
      throw new Error("Can't share data.", data);
    }
    await navigator.share(data);
  } catch (err) {
    console.error(err.name, err.message);
  }
};

As before, I use progressive enhancement. If both 'share' and 'canShare' exist on the navigator object, only then I go forward and load share.mjs using dynamic import(). On browsers like mobile Safari that only fulfill one of the two conditions, I don't load the functionality.

const loadShare = () => {
  if ('share' in navigator && 'canShare' in navigator) {
    import('./share.mjs');
  }
};

In Fugu Greetings, if I tap the Share button on a supporting browser like Chrome on Android, the built-in share sheet opens. I can, for example, choose Gmail, and the email composer widget pops up with the image attached.

OS-level share sheet showing various apps to share the image to.
Choosing an app to share the file to.
Gmail's email compose widget with the image attached.
The file gets attached to a new email in Gmail's composer.

The Contact Picker API

Next, I want to talk about contacts, meaning a device's address book or contacts manager app. When you write a greeting card, it may not always be easy to correctly write someone's name. For example, I have a friend Sergey who prefers his name to be spelled in Cyrillic letters. I'm using a German QWERTZ keyboard and have no idea how to type their name. This is a problem that the Contact Picker API can solve. Since I have my friend stored in my phone's contacts app, using the Contacts Picker API, I can tap into my contacts from the web.

First, I need to specify the list of properties I want to access. In this case, I only want the names, but for other use cases I might be interested in telephone numbers, emails, avatar icons, or physical addresses. Next, I configure an options object and set multiple to true, so that I can select more than one entry. Finally, I can call navigator.contacts.select(), which returns the ideal properties for the user-selected contacts.

const getContacts = async () => {
  const properties = ['name'];
  const options = { multiple: true };
  try {
    return await navigator.contacts.select(properties, options);
  } catch (err) {
    console.error(err.name, err.message);
  }
};

And by now you've probably learned the pattern: I only load the file when the API is actually supported.

if ('contacts' in navigator) {
  import('./contacts.mjs');
}

In Fugu Greeting, when I tap the Contacts button and select my two best pals, Сергей Михайлович Брин and 劳伦斯·爱德华·"拉里"·佩奇, you can see how the contacts picker is limited to only show their names, but not their email addresses, or other information like their phone numbers. Their names are then drawn onto my greeting card.

Contacts picker showing the names of two contacts in the address book.
Selecting two names with the contact picker from the address book.
The names of the two previously picked contacts drawn on the greeting card.
The two names then get drawn onto the greeting card.

The Asynchronous Clipboard API

Up next is copying and pasting. One of our favorite operations as software developers is copy and paste. As a greeting card author, at times, I may want to do the same. I may want to either paste an image into a greeting card I'm working on, or copy my greeting card so I can continue editing it from somewhere else. The Async Clipboard API, supports both text and images. Let me walk you through how I added copy and paste support to the Fugu Greetings app.

In order to copy something onto the system's clipboard, I need to write to it. The navigator.clipboard.write() method takes an array of clipboard items as a parameter. Each clipboard item is essentially an object with a blob as a value, and the blob's type as the key.

const copy = async (blob) => {
  try {
    await navigator.clipboard.write([
      new ClipboardItem({
        [blob.type]: blob,
      }),
    ]);
  } catch (err) {
    console.error(err.name, err.message);
  }
};

To paste, I need to loop over the clipboard items that I obtain by calling navigator.clipboard.read(). The reason for this is that multiple clipboard items might be on the clipboard in different representations. Each clipboard item has a types field that tells me the MIME types of the available resources. I call the clipboard item's getType() method, passing the MIME type I obtained before.

const paste = async () => {
  try {
    const clipboardItems = await navigator.clipboard.read();
    for (const clipboardItem of clipboardItems) {
      try {
        for (const type of clipboardItem.types) {
          const blob = await clipboardItem.getType(type);
          return blob;
        }
      } catch (err) {
        console.error(err.name, err.message);
      }
    }
  } catch (err) {
    console.error(err.name, err.message);
  }
};

And it's almost needless to say by now. I only do this on supporting browsers.

if ('clipboard' in navigator && 'write' in navigator.clipboard) {
  import('./clipboard.mjs');
}

So how does this work in practice? I have an image open in the macOS Preview app and copy it to the clipboard. When I click Paste, the Fugu Greetings app then asks me whether I want to allow the app to see text and images on the clipboard.

Fugu Greetings app showing the clipboard permission prompt.
The clipboard permission prompt.

Finally, after accepting the permission, the image is then pasted into the application. The other way round works, too. Let me copy a greeting card to the clipboard. When I then open Preview and click File and then New from Clipboard, the greeting card gets pasted into a new untitled image.

The macOS Preview app with an untitled, just pasted image.
An image pasted into the macOS Preview app.

The Badging API

Another useful API is the Badging API. As an installable PWA, Fugu Greetings of course does have an app icon that users can place on the app dock or the home screen. A fun way to demonstrate the API is to use it in Fugu Greetings, as a pen strokes counter. I have added an event listener that increments the pen strokes counter whenever the pointerdown event occurs and then sets the updated icon badge. Whenever the canvas gets cleared, the counter resets, and the badge is removed.

let strokes = 0;

canvas.addEventListener('pointerdown', () => {
  navigator.setAppBadge(++strokes);
});

clearButton.addEventListener('click', () => {
  strokes = 0;
  navigator.setAppBadge(strokes);
});

This feature is a progressive enhancement, so the loading logic is as usual.

if ('setAppBadge' in navigator) {
  import('./badge.mjs');
}

In this example, I have drawn the numbers from one to seven, using one pen stroke per number. The badge counter on the icon is now at seven.

The numbers from one to seven drawn onto the greeting card, each with just one pen stroke.
Drawing the numbers from 1 to 7, using seven pen strokes.
Badge icon on the Fugu Greetings app showing the number 7.
The pen strokes counter in the form of the app icon badge.

The Periodic Background Sync API

Want to start each day fresh with something new? A neat feature of the Fugu Greetings app is that it can inspire you each morning with a new background image to start your greeting card. The app uses the Periodic Background Sync API to achieve this.

The first step is to register a periodic sync event in the service worker registration. It listens for a sync tag called 'image-of-the-day' and has a minimum interval of one day, so the user can get a new background image every 24 hours.

const registerPeriodicBackgroundSync = async () => {
  const registration = await navigator.serviceWorker.ready;
  try {
    registration.periodicSync.register('image-of-the-day-sync', {
      // An interval of one day.
      minInterval: 24 * 60 * 60 * 1000,
    });
  } catch (err) {
    console.error(err.name, err.message);
  }
};

The second step is to listen for the periodicsync event in the service worker. If the event tag is 'image-of-the-day', that is, the one that was registered before, the image of the day is retrieved with the getImageOfTheDay() function, and the result propagated to all clients, so they can update their canvases and caches.

self.addEventListener('periodicsync', (syncEvent) => {
  if (syncEvent.tag === 'image-of-the-day-sync') {
    syncEvent.waitUntil(
      (async () => {
        const blob = await getImageOfTheDay();
        const clients = await self.clients.matchAll();
        clients.forEach((client) => {
          client.postMessage({
            image: blob,
          });
        });
      })()
    );
  }
});

Again this is truly a progressive enhancement, so the code is only loaded when the API is supported by the browser. This applies to both the client code and the service worker code. On non-supporting browsers, neither of them is loaded. Note how in the service worker, instead of a dynamic import() (that isn't supported in a service worker context yet), I use the classic importScripts().

// In the client:
const registration = await navigator.serviceWorker.ready;
if (registration && 'periodicSync' in registration) {
  import('./periodic_background_sync.mjs');
}
// In the service worker:
if ('periodicSync' in self.registration) {
  importScripts('./image_of_the_day.mjs');
}

In Fugu Greetings, pressing the Wallpaper button reveals the greeting card image of the day that is updated every day with the Periodic Background Sync API.

Pressing the Wallpaper button displays the image of the day.

Notification Triggers API

Sometimes even with a lot of inspiration, you need a nudge to finish a started greeting card. This is a feature that is enabled by the Notification Triggers API. As a user, I can enter a time when I want to be nudged to finish my greeting card. When that time comes, I will get a notification that my greeting card is waiting.

After prompting for the target time, the application schedules the notification with a showTrigger. This can be a TimestampTrigger with the previously selected target date. The reminder notification will be triggered locally, no network or server side is needed.

const targetDate = promptTargetDate();
if (targetDate) {
  const registration = await navigator.serviceWorker.ready;
  registration.showNotification('Reminder', {
    tag: 'reminder',
    body: "It's time to finish your greeting card!",
    showTrigger: new TimestampTrigger(targetDate),
  });
}

As with everything else I have shown so far, this is a progressive enhancement, so the code is only conditionally loaded.

if ('Notification' in window && 'showTrigger' in Notification.prototype) {
  import('./notification_triggers.mjs');
}

When I check the Reminder checkbox in Fugu Greetings, a prompt asks me when I want to be reminded to finish my greeting card.

Fugu Greetings app with a prompt asking the user when they want to be reminded to finish their greeting card.
Scheduling a local notification to be reminded to finish a greeting card.

When a scheduled notification triggers in Fugu Greetings, it's shown just like any other notification, but as I wrote before, it didn't require a network connection.

The triggered notification appears in the macOS Notification Center.

The Wake Lock API

I also want to include the Wake Lock API. Sometimes you just need to stare long enough at the screen until inspiration kisses you. The worst that can happen then is for the screen to turn off. The Wake Lock API can prevent this from happening.

The first step is to obtain a wake lock with the navigator.wakelock.request method(). I pass it the string 'screen' to obtain a screen wake lock. I then add an event listener to be informed when the wake lock is released. This can happen, for example, when the tab visibility changes. If this happens, I can, when the tab becomes visible again, re-obtain the wake lock.

let wakeLock = null;
const requestWakeLock = async () => {
  wakeLock = await navigator.wakeLock.request('screen');
  wakeLock.addEventListener('release', () => {
    console.log('Wake Lock was released');
  });
  console.log('Wake Lock is active');
};

const handleVisibilityChange = () => {
  if (wakeLock !== null && document.visibilityState === 'visible') {
    requestWakeLock();
  }
};

document.addEventListener('visibilitychange', handleVisibilityChange);
document.addEventListener('fullscreenchange', handleVisibilityChange);

Yes, this is a progressive enhancement, so I only need to load it when the browser supports the API.

if ('wakeLock' in navigator && 'request' in navigator.wakeLock) {
  import('./wake_lock.mjs');
}

In Fugu Greetings, there's an Insomnia checkbox that, when checked, keeps the screen awake.

The insomnia checkbox, if checked, keeps the screen awake.
The Insomnia checkbox keeps app awake.

The Idle Detection API

At times, even if you stare at the screen for hours, it's just useless and you can't come up with the slightest idea what to do with your greeting card. The Idle Detection API allows the app to detect user idle time. If the user is idle for too long, the app resets to the initial state and clears the canvas. This API is gated behind the notifications permission, as many production use cases of idle detection are notifications-related, for example, to only send a notification to a device the user is actively using.

After making sure that the notifications permission is granted, I then instantiate the idle detector. I register an event listener that listens for idle changes, which includes the user and the screen state. The user can be active or idle, and the screen can be unlocked or locked. If the user is idle, the canvas clears. I give the idle detector a threshold of 60 seconds.

const idleDetector = new IdleDetector();
idleDetector.addEventListener('change', () => {
  const userState = idleDetector.userState;
  const screenState = idleDetector.screenState;
  console.log(`Idle change: ${userState}, ${screenState}.`);
  if (userState === 'idle') {
    clearCanvas();
  }
});

await idleDetector.start({
  threshold: 60000,
  signal,
});

And as always, I only load this code when the browser supports it.

if ('IdleDetector' in window) {
  import('./idle_detection.mjs');
}

In the Fugu Greetings app, the canvas clears when the Ephemeral checkbox is checked and the user is idle for too long.

Fugu Greetings app with a cleared canvas after the user has been idle for too long.
When the Ephemeral checkbox is checked and the user has been idle for too long, the canvas is cleared.

Closing

Phew, what a ride. So many APIs in just one sample app. And, remember, I never make the user pay the download cost for a feature that their browser doesn't support. By using progressive enhancement, I make sure only the relevant code gets loaded. And since with HTTP/2, requests are cheap, this pattern should work well for a lot of applications, although you might want to consider a bundler for really large apps.

Chrome DevTools Network tab showing only requests for files with code that the browser supports.

The app may look a little different on each browser since not all platforms support all features, but the core functionality is always there—progressively enhanced according to the particular browser's capabilities. These capabilities may change even in one and the same browser, depending on whether the app is running as an installed app or in a browser tab.

Fugu Greetings running on Android Chrome, which shows many available features.
Fugu Greetings running on desktop Safari, which shows fewer available features.
Fugu Greetings running on desktop Chrome, showing many available features.

You can fork the Fugu on GitHub.

The Chromium team is working hard on making the grass greener when it comes to advanced Fugu APIs. By applying progressive enhancement when building my app, I make sure that everybody gets a good, solid baseline experience, but that people using browsers that support more Web platform APIs get an even better experience. I look forward to seeing what you do with progressive enhancement in your apps.

Acknowledgements

I'm grateful to Christian Liebel and Hemanth HM who both have contributed to Fugu Greetings. This document was reviewed by Joe Medley and Kayce Basques. Jake Archibald helped me find out the situation with dynamic import() in a service worker context.